Note
Access to this page requires authorization. You can try signing in or changing directories.
Access to this page requires authorization. You can try changing directories.
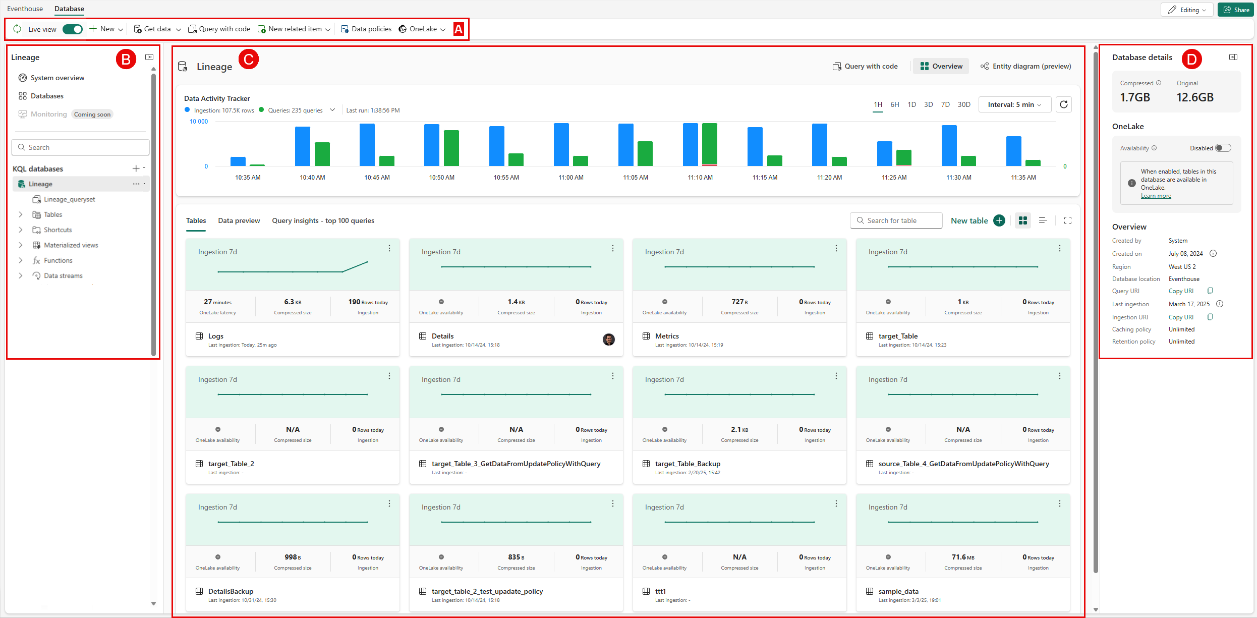
The main page of your KQL database shows an overview of the contents and activity of your database. You track database activity, preview tables, gain insights into the database table schemas.
Prerequisites
- A workspace with a Microsoft Fabric-enabled capacity
- An eventhouse in your workspace
- A KQL database in your eventhouse
Navigate to a database page
Browse to your workspace homepage in Real-Time Intelligence.
Select an eventhouse from your list of items in the workspace.
Select a database from your list of KQL databases.
This page is divided into the following sections:
A. Database ribbon: The ribbon provides quick access to essential actions within the database.
B. Explorer pane: The explorer pane provides an intuitive interface for navigating between with databases.
C. Main view area: The main view area displays the main database activities, such as querying data, ingesting data, and the database tables.
D. Details area: The details area provides additional information about the database.
Manage KQL Databases
You can manage the databases in the eventhouse using the options in the Database ribbon or in the Explorer pane under KQL Databases.
Database ribbon
The database ribbon is your quick-access action bar, offering a convenient way to manage your database.
From here, you can:
Refresh: use this button to manually refresh the database, when live view is disabled.
Enable Live view: to continually refresh the database automatically, enable Live View. Disable to manually refresh the database.
Create a New item in the database. This includes a table, a materialized view, a table update policy, and a OneLake shortcut.
Get data: select the desired ingest method. To learn more, see data formats and the corresponding ingestion methods.
Query with code: use this option to open the queryset pane where you can write and run queries on the selected database. To learn more about KQL, see Kusto Query Language overview.
Add a new KQL Queryset, Notebook, or Real-Time Dashboard.
Manage Data policies: For more information, see Data retention policy.
View OneLake: if available, view the data in OneLake.
Explorer pane
In the Explorer pane you can:
Navigate between the databases in your Eventhouse.
Select the plus sign next to KQL databases to create a new KQL database or create a new database shortcut.
Search for a database from the list of databases.
Open an existing database by selecting the database from the list.
Hover over the more menu in the explorer pane to perform the following actions:
To query tables in a database, select Query data.
To create a new related item, select New related item > and then select KQL Queryset, Notebook, or Real-Time Dashboard.
To ingest data into a database, select Get data.
Main view area
The main database information pane tracks data activity, allows you to preview table details and data, and to view query insights.
At the top of the main view area, you can select these options:
Query with code: select to open the queryset for the database.
Overview or Entity diagram (preview): View an overview of the Database activity tracker and the Tabs - Tables / Data preview / Query Insights in the main view area, or view the database as an entity diagram.
Share: to share access to a database, select the database from the list and share the database link.
Note
Sharing multiple databases at once isn't supported.
Database activity tracker
The database activity tracker displays the number of rows loaded into the database and the number or queries, in the selected time range.
| Item | Description |
|---|---|
| Ingestion | The number of rows loaded into the database in the selected time range. Select Ingestion to view only ingestion data. Select again to view both query and ingestion data. |
| Queries | The number of queries that ran in the database in the selected time range. Select Queries to view only query data. Select again to view both query and ingestion data . If there are failed, throttled, or canceled queries, you can open the dropdown menu to view them as a percentage compared to the total queries.
|
| Last run | The time when the histogram was last generated. |
| Time range | The time range of the histogram display. Set ranges for one hour, six hours, three days, seven days, or 30 days. |
| Interval | Set the data aggregation interval for the histogram display. Set intervals by one minute, five minutes, one hour, 12 hours, one day, three days, and 30 days. |
| Refresh | Refresh your histogram manually. |
| Histogram | The query and ingestion data display side by side, each with their own vertical scale. The ingestion scale is on the left, and the query scale is on the right of the histogram. The ingestion histogram displays data by the interval chosen, and displays in UTC time. Hover over the histogram to display total rows ingested and total queries per status. |
Data insights
This section of the database page main area displays a list of tables in the database, a preview of the data, and query insights.
The tabs and graphs show the following information:
| Tab | Description |
|---|---|
| Tables | View table information as Cards or as a List. Cards and lists view table name, Compressed size, Last ingestion, and OneLake availability or latency. * Cards uniquely display a histogram of the database ingestion over the past seven days, the number of rows ingested in the last ingestion, and the table creator profile. * The list view display also shows total Row count, Original size, Compressed size, Last ingestion, Caching, Retention, OneLake status, and Created on. To explore a specific table, select the name of this table from the list. For more information, see Manage and monitor a table. |
| Data preview | Shows a preview of the top records ingested for each table. Displays IngestionTime, TableName, and Record. Select Columns to select columns and values for a Pivot view. You can also search for keywords and use the filter tables option. |
| Query insights | Shows query duration, cache hit misses over time, and top queries. * Queries duration (sec) percentiles over time: The query duration percentiles represent the duration values in seconds or milliseconds, below which 50%, 75%, and 90% of the query durations fall, respectively. To see the query duration details at a specific point in time, hover over the graph and the details pop up. * Cache hit misses over time (%): High cache miss percentage indicates requested data wasn't in cache, leading to longer query durations. * Top queries: A list of queries that can be sorted according to most recent, longest duration, highest CPU usage, highest cold storage usage, or highest memory peak usage. You can also filter the queries by complete, failed, throttled, or canceled. To sort, use the Top by: menu.
|
Database details
The right pane displays details of the selected database showing the following information:
Size
| Item | Description |
|---|---|
| Compressed | Total size of compressed data. |
| Original | Total size of uncompressed data. |
OneLake
| Item | Description |
|---|---|
| Availability | Set OneLake availability to Enabled or Disabled. When OneLake availability is enabled, tables can't be renamed. |
| Latency | The maximum time until data is available across tables in OneLake. |
| Table number | The number of tables available in OneLake. |
| OneLake path | Copy the OneLake folder path for creating shortcuts. |
Overview
| Item | Description |
|---|---|
| Created by | The user name of person who created the database. |
| Created on | The creation date of the database, if available. |
| Region | Shows the region where your capacity is hosted. For more information, see Fabric region availability. |
| Query URI | The URI used to run queries or management commands. |
| Last ingestion | The date of the last data ingestion. |
| Ingestion URI | The date of the last data ingestion and the URI that can be used to get data. |
| Caching Policy | The time period in which data is cached and kept in local SSD storage. For more information, see Caching policy. |
| Retention Policy | The time period after which data is automatically removed from tables or materialized views. For more information, see Data retention policy. |